制氮设备是一种用于生产高纯度氮气的设备,分为加氢纯化设备和碳载纯化设备。满足行业对于需要99.999%以上纯度的氮气的场合,使用氮气纯化技术,不仅氮气纯度更稳定,且更节能。
加氢纯化设备:加氢纯化设备采用贵金属钯为催化剂,氮气中的氧气和氢气在一定温度和催化剂中反应生成水并除去而使氮气纯度达到99.9995以上的一种气体纯化方式。
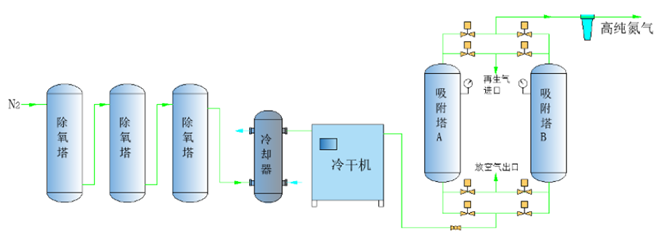
碳载纯化设备:在以活性炭为载体的脱氧剂,一定温度下,与氮气中的残余氧气发生化学反应生成二氧化碳,再经吸附干燥工艺除去原料氮气中的CO2及水份,从而得到99.9995%纯度以上的氮气。
产品介绍
产品特点
加氢纯化设备流程图:

碳载纯化设备流程图:

1、高纯度输出:能够提供99.99%至99.999%或更高纯度的氮气,满足不同行业对高纯度气体的需求;
2、连续稳定供气:采用连续循环的吸附和再生过程,确保连续稳定的氮气供应;
3、自全动化运行: 24小时无人值守、可远程监控、自动报警装置、自动控制加氢量、多参数保证产品纯度和露点;
4、维护简便:装置设备整体成撬,安装方便,进出口连接即可;
5、安全可靠:配备多重安全保护措施,确保设备和操作人员的安全;
6、长寿命:专利吸附塔结构设计,寿命可达20年;关键部件和材料的选择确保了设备的长期稳定运行和较长的使用寿命。
产品参数
